|
|
|
1.2.1 Programmaufruf und BildschirmaufbauBAE-AufrufZum Arbeiten mit dem Bartels AutoEngineer legen Sie, sofern nicht schon bei der Installation geschehen, ein Verzeichnis für Ihre Daten bzw. Projektdateien an. Sie können den Bartels AutoEngineer dann in diesem Verzeichnis durch Eingabe des Befehls > bae starten. Unter Windows kann der
Bartels AutoEngineer auch durch Selektion der Datei
BAE-Benutzeroberfläche mit Pulldownmenü (Standard)Die Windows- und Motif-Versionen des Bartels AutoEngineer werden per Default mit einer Benutzeroberfläche mit Pulldownmenüs installiert. Diese Benutzeroberfläche ist vertikal unterteilt und besteht aus der Hauptmenüleiste oben, dem Grafikarbeitsbereich in der Mitte, sowie einer Infozeile und der Eingabe- und Mitteilungszeile unten. Bei Selektion einer Hauptmenüfunktion wird das entsprechende Funktionsmenü im Pulldownmodus aktiviert. In der Windows-Version kann mit Hilfe der Funktion aus dem Untermenü des Menüs wahlweise links oder rechts vom Grafikarbeitsbereich ein Menübaum mit explorerartiger Darstellung der Menüstruktur eingeblendet werden. Im Grafikarbeitsbereich steht direkt nach dem Aufruf von BAE das Bartels-Firmenlogo bzw. ein Copyright-Vermerk, in der Mitteilungszeile die Angabe der Programmversion bzw. des Benutzernamens.
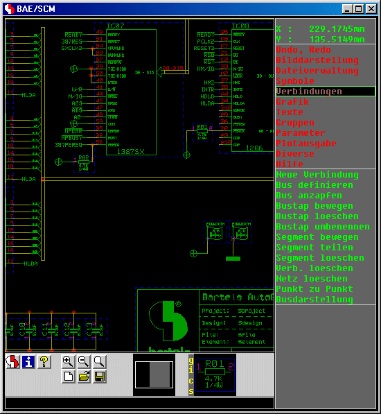
Abbildung 1-2: BAE-Benutzeroberfläche mit Pulldownmenü Sollte nach dem Aufruf des BAE die Meldung erscheinen, dann deutet dies auf eine fehlerhafte Installation der Software hin. Überprüfen Sie in diesem Fall, ob die Software richtig autorisiert ist (durch Hardlock Key und Installation der entsprechenden Lizenzdatei; siehe hierzu die Bartels AutoEngineer® Installationsanleitung). BAE-Seitenmenü-BenutzeroberflächeAlternativ kann der BAE mit einer Seitenmenü-Benutzeroberfläche betrieben werden. Diese besteht aus einem Info-Feld und Menüfeldern an der rechten Seite, links davon dem eigentlichen Grafikarbeitsbereich sowie unterhalb des Grafikarbeitsbereichs einer Eingabe- und Mitteilungszeile.
Abbildung 1-3: BAE-Benutzeroberfläche mit Seitenmenü Die Aktivierung der BAE-Benutzeroberfläche mit Seitenmenüs in den Windows- bzw. Motif-Versionen der BAE-Software erfolgt über das aus dem BAE-Hauptmenü oder mit Hilfe des Utilityprogramms bsetup (siehe hierzu auch Kapitel 7.2). Sollte nach dem Aufruf der BAE-DOS-Version der Grafikaufbau fehlschlagen, dann deutet dies auf eine fehlerhafte Installation der Software hin. Überprüfen Sie in diesem Fall, ob der (richtige) Grafiktreiber installiert ist (siehe hierzu die Bartels AutoEngineer® Installationsanleitung). 1.2.2 FunktionsauswahlBAE-Windows/Motif-BenutzeroberflächeAm oberen Fensterrand der BAE-Benutzeroberflächen mit Pulldownmenüs ist ständig eine Hauptmenüleiste verfügbar. Durch die Anwahl eines Hauptmenüpunktes wird in der Regel ein Pulldownmenü mit spezifischeren Funktionen aktiviert. Eine Menüfunktion wird durch Verschieben der Maus auf den entsprechenden Menüeintrag und Betätigen der linken Maustaste aktiviert. Üblicherweise enthalten die Menüeinträge unterstrichene Zeichen, durch die sogenannte Hotkeys zur schnellen Aktivierung bzw. Selektion des entsprechenden Menüs bzw. der entsprechenden Funktion gekennzeichnet sind. D.h., Hauptmenüfunktionen können wahlweise durch Drücken des gekennzeichneten Zeichens zusammen mit der Alt-Taste aktiviert bzw. selektiert werden, und Pulldownmenüfunktionen lassen sich einfach durch Betätigen der gekennzeichneten Taste aktivieren. Die mittlere Maustaste hat eine Sonderfunktion; mit ihr können Sie jederzeit, d.h. auch aus beliebigen Funktionen heraus ein besonderes Untermenü mit häufig benötigten Funktionen zur Änderung der Bilddarstellung anwählen. Durch Betätigung der mittleren Maustaste wird in der Mitteilungszeile der aktuelle Datei- und Elementname angezeigt, sofern nicht gerade eine andere Menüfunktion aktiv ist. Die Betätigung der mittleren Maustaste lässt sich auch durch simultanes Drücken der linken und der rechten Maustaste simulieren. Somit kann das Online-Bilddarstellungsmenü auch jederzeit aktiviert werden, wenn nur eine Zweitasten-Maus installiert bzw. konfiguriert ist. Durch Betätigen der ESC-Taste (ASCII-Code 27) kann die aktuell aktive Menüfunktion jederzeit abgebrochen werden (Abort Hotkey). Wenn Sie zum Beispiel im Layouteditor die Funktion erreichen wollen, so wählen Sie zunächst den Menüpunkt im Hauptmenü und danach die im Menü erscheinende Funktion an. Unmittelbar nach Beendigung einer Funktion können Sie diese über die linke Maustaste erneut aktivieren. Die aktuell der linken Maustaste zugewiesene Funktion wird in der Titelleiste des BAE-Fensters angezeigt. Über Betätigung der H-Schaltfläche der Toolbar mit der rechten Maustaste stehen die letzten 16 aufgerufenen Menüpunkte im Schnellzugriff zum erneuten Aufruf zur Verfügung. Die Menüs in den Windows- und Motif-Versionen sind kontextsensitiv. D.h., die einzelnen Menüfunktionen sind nur bei tatsächlicher Eingabebereitschaft bzw. Anwendbarkeit selektierbar ("Ghostmenüs"). Zur besseren Übersichtlichkeit sind die Menüs zudem durch Verwendung von Trennlinien in logische Funktionsgruppen unterteilt. In den Windows- und Motif-Versionen kann durch Anklicken eines Elementes im Arbeitsbereich mit der rechten Maustaste ein Kontextmenü mit für dieses Element sinnvollen Funktionen aktiviert werden. Die p-Taste (Properties) aktiviert eine Dialogbox in der die Eigenschaften des unter dem Mauszeiger befindlichen Elementes angezeigt werden und auch geändert werden können. Spezielle Funktionen wie z.B. die Dateinamensauswahl in den Windows- bzw. Motif-Benutzeroberflächen der BAE-Software sind mit Windows- bzw. Motif-spezifischen Popupmenüs bzw. Dialogen anstelle der BAE-Standard-Popupmenüs ausgestattet. Unter Windows und Motif wird bei längeren Textausgaben im Arbeitsbereich der Zugriff auf den gesamten ausgegebenen Text über Scrollbars unterstützt. Unter Windows und Motif kann der aktuell sichtbare Bildausschnitt mit Hilfe der Kursor- bzw. Pfeiltasten um jeweils die halbe Anzeige in die tastenspezifische Richtung bewegt werden. Die Tasten PageUp und PageDown scrollen um die volle Bildhöhe nach oben bzw. unten, bei gleichzeitig gedrückt gehaltener Umschalt/Shift-Taste entsprechend nach rechts bzw. links. Der Bildauschnitt lässt sich maximal bis zu den Grenzen des aktuell geladenen Elements bewegen. Mit den Tasten Home/Pos1 und End/Ende kann direkt zur oberen bzw. unteren Elementgrenze gesprungen werden, bei gleichzeitig gedrückt gehaltener Umschalt/Shift-Taste entsprechend zur linken bzw. rechten Elementgrenze. Unter Window und Motif kann der aktuell sichtbare Bildausschnitt auch mit Hilfe des Mausrades verändert werden. Beim Drehen des Mausrades wandert der Bildausschnitt jeweils um die halbe Anzeigebreite nach oben- bzw. unten, bei gleichzeitig gedrückt gehaltener Umschalt/Shift-Taste entsprechend nach rechts bzw. links. Wird bei gedrückt gehaltener linker Maustaste am Mausrad gedreht, so wird der aktuelle Bildschirmausschnitt je nach Drehrichtung vergrößert oder verkleinert. In den Windows- und Motifversionen ist ein Programmende über das Systemmenü des BAE-Fensters, bzw. durch Anklicken des Windows-Buttons zum Schließen der Applikation möglich. Beachten Sie jedoch, dass diese Beendigungsprozeduren ggf. eine Bestätigung erfordern, um einem versehentlichen Verwurf von Designänderungen vorzubeugen. Wahlweise kann dabei das aktuell bearbeitete Element gesichert werden. In der Windowsversion wird bei Mausselektion eines Menüpunktes mit gleichzeitig gedrückt gehaltener Umschalt/Shift-Taste die zu diesem Menüpunkt aktiviert, für die Wiederholfunktion der linken Maustaste aber der selektierte Menüpunkt gespeichert. So kann nach dem Studium der Hilfe die entsprechende Funktion durch einfache Betätigung der linken Maustaste im Arbeitsbereich aufgerufen werden, ohne dass erneut im Menü zum Menüpunkt navigiert werden muss. Beim Beenden des BAE unter Windows und Motif werden die aktuelle Position und Größe (und ggf. der Vollbildmodus) der BAE-Applikationsfenster sowie die Dimensionen und Positionen funktionsspezifischer Dialogboxen modulspezifisch in einer Konfigurationsdatei mit dem Namen
BAE-Seitenmenü-BenutzeroberflächeDas rechte Menü der BAE-Seitenmenü-Benutzeroberfläche ist immer in zwei Hälften unterteilt, wobei Sie zum Start einer Funktion immer beide Hälften anwählen können. In der oberen Hälfte befindet sich das Hauptmenü mit den Menüpunkten zur Auswahl des in der unteren Hälfte angezeigten Menüs. Dadurch erreichen Sie alle Funktionen des selben Arbeitsgangs mit nur einer und alle anderen mit maximal zwei Maustastenbetätigungen. In den Menüfeldern der BAE-Standard-Benutzeroberfläche befindet sich ein grüner Balken, der durch Bewegen der Maus verschoben werden kann. Durch Betätigen der linken oder rechten Maustaste wird der entsprechende Menüpunkt angewählt. Wenn Sie zum Beispiel im Layouteditor die Funktion erreichen wollen, so wählen Sie zunächst den Menüpunkt im Hauptmenü und danach die nunmehr im Menü erscheinende Funktion an. Nach Beendigung dieser Funktion können Sie diese durch Drücken der rechten oder linken Maustaste erneut aktivieren oder z.B. die im gleichen Menü befindliche Funktion direkt anwählen. Ein Wechsel zu der Funktion bedarf aus diesem Menü heraus nur der Anwahl der Punkte im Hauptmenü und dann direkt der Funktion im Menü . Nach Anwahl einer Funktion erscheint entweder ein weiteres Menü, die Aufforderung zu einer Eingabe in der Eingabe- und Mitteilungszeile, oder aber ein Fadenkreuz im eigentlichen Grafikarbeitsbereich. In der Statuszeile werden ggf. Hilfsinformationen oder Prompts zur angewählten Funktion eingeblendet. Funktionsspezifische Eingabeaufforderungen (z.B. für Koordinaten- und Längen- und Breitenangaben) und Fehlermeldungen enthalten soweit vorhanden den Namen des betroffenen bzw. bearbeiteten Elements. Bei Eingaben über den Grafikkursor erscheint in der Mitteilungszeile ein Hinweis zu der erwarteten Eingabe. Der Menübalken wird üblicherweise rot dargestellt, wenn das System auf Benutzereingaben wartet. Die mittlere Maustaste hat eine Sonderfunktion; mit ihr können Sie jederzeit, d.h. auch aus beliebigen Funktionen heraus ein besonderes Untermenü mit häufig benötigten Funktionen zur Änderung der Bilddarstellung anwählen. Durch Betätigung der mittleren Maustaste wird in der Mitteilungszeile der aktuelle Datei- und Elementname angezeigt, sofern nicht gerade eine andere Menüfunktion aktiv ist. Die Betätigung der mittleren Maustaste lässt sich auch durch simultanes Drücken der linken und der rechten Maustaste simulieren. Somit kann das Online-Bilddarstellungsmenü auch jederzeit aktiviert werden, wenn nur eine Zweitasten-Maus installiert bzw. konfiguriert ist. Durch Betätigen der ESC-Taste (ASCII-Code 27) kann die aktuell aktive Menüfunktion jederzeit abgebrochen werden (Abort Hotkey). Eine ganze Reihe von Funktionen erlauben wahlweise die mausgesteuerte Selektion der auszuführenden Funktion bzw. des zu bearbeitenden Elements über Popupmenüs. Dadurch vereinfacht sich die Bedienung elementarer Datenverwaltungsfunktionen wie , , , , usw. ganz erheblich. Grundsätzlich ist parallel zur Popupmenüauswahl jeweils auch immer die manuelle Eingabe des Elementnamens über die Mitteilungszeile möglich. Auch enthält jedes Popupmenü nach Bedarf spezielle Buttons wie (zum Abbrechen der Funktion), (zum Weiterblättern in der Menüauswahl) oder (zum Zurückblättern in der Menüauswahl). In den Dialogen bzw. Popupmenüs zur Auswahl von Bauteil- und Netznamen aus der Netzliste kann durch Eingabe von
Die Farbdarstellung der BAE-Seitenmenü-Benutzeroberfläche kann mit Hilfe des Utilityprogramms bsetup an die anwenderspezifischen Bedürfnisse angepasst werden. Durch eine geeignete Einstellung der Menüfarben lässt sich u.U. ein nicht zu unterschätzender ergonomischer Vorteil erzielen (Erkennung des aktiven Menüs bzw. der aktiven Funktion aus dem Augenwinkel). Eine genaue Beschreibung des Programms bsetup finden Sie im Kapitel 7.2 dieses Handbuchs. Anpassungen der BAE-BenutzeroberflächeÜber die Bartels User Language werden Systemfunktionen zur Tastaturprogrammierung und Menübelegung sowie zur Definition von Werkzeugleisten (Toolbars) zur Verfügung gestellt. Damit ist es möglich, automatisierte User Language-Programmaufrufe auf die Tastatur zu legen (z.B. Taste r zur Aktivierung des User Language-Programms rotate). Durch die Definition von Toolbars bzw. die Zuweisung spezieller User Language-Programmaufrufe auf neue bzw. bestehende Menüs oder Menüeinträge können die Menüoberflächen der AutoEngineer-Module mit integriertem User Language Interpreter praktisch nach Belieben konfiguriert werden. Die Tastaturprogrammierung bzw. die Menübelegung lässt sich vollautomatisch über die jeweiligen User Language-Startupprogramme durchführen. Mit einem entsprechenden User Language-Programm ist sogar die dynamische Änderung der Tastatur- und Menübelegung während der Bearbeitung möglich. Damit besteht prinzipiell völlige Freiheit in der Konfiguration der Benutzeroberflächen der AutoEngineer-Module mit integriertem User Language Interpreter Beachten Sie daher bitte, dass Ihre aktuell definierte Benutzeroberfläche unter Umständen anwenderspezifische Zusatzfunktionen anbietet, die in dieser Dokumentation nicht erläutert sind. Eine ausführliche Beschreibung der Bartels User Language und die Möglichkeiten des impliziten User Language-Programmaufrufs finden Sie im Bartels User Language Programmierhandbuch. Die Benutzeroberflächen der Windows- und Motifversionen des Bartels AutoEngineer ermöglichen die Konfiguration kaskadierender Pulldownmenüs. Menüpunkte können ihrerseits implizit auf Untermenüs verweisen. Die Notwendigkeit des Aufrufs von Funktionen zur expliziten Anzeige von Untermenüs entfällt damit. Die Windows- und Motifmenüs der BAE-Module werden über das User Language-Programm uifsetup entsprechend mit kaskadierenden Menüs konfiguriert. Untermenüfunktionen lassen sich damit einfach lokalisieren und starten. Die über die rechte Maustaste implementierte Wiederholfunktion ist ebenfalls entsprechend angepasst. Die Wiederholung von in Untermenus untergebrachten Funktionen vereinfacht sich dadurch erheblich. In den Windows- und Motif-Versionen der BAE-Software sind eine Reihe von Dialogen für Parametereinstellungen implementiert. Hierzu zählen Dialoge zur Einstellung von Bilddarstellungsparametern und zur Konfiguration allgemeiner Bearbeitungsparameter für alle BAE-Module, ein Dialog zur Einstellung von SCM-Plotparametern, Dialoge für Autoplacement- und Flächenfüllparameter, Dialoge zur Einstellung von Routingoptionen, Routingstrategie, Routersteuerung sowie zur Festlegung von Router-Batchläufen im Autorouter, Dialoge zur Einstellung von Parametern für Kontrollplot, Gerberphotoplot und Bohrdatenausgabe im CAM-Prozessor. Diese Dialoge können über die User Language-Systemfunktion bae_callmenu aktiviert werden. In den Windows- und Motif-Modulen der BAE-Software konfiguriert das User Language-Programm uifsetup Menüfunktionen zum Aufruf der Dialoge. BAE HighEnd Message-SystemIn die BAE HighEnd-Version des Bartels AutoEngineer ist ein Message-System integriert, über das die einzelnen Programm-Module des AutoEngineer miteinander kommunizieren können. Die Vermittlerfunktion übernimmt dabei das zum Programmstart aufgerufene BAE-Modul. Damit das dadurch aktivierte Message-System genutzt werden kann, sind weitere Modul-Aufrufe nur über die hierfür in BAE HighEnd zur Verfügung stehenden Menüfunktionen vorzunehmen ( im BAE-Hauptmenü, in den -Menüs des Schaltplaneditor und Layouteditor bzw. Wechsel zwischen verschiedenen Programm-Modulen der aktuellen -Sitzung). Durch den Einsatz von Multitasking und Pipes ist in BAE HighEnd die simultane Darstellung unterschiedlicher Ansichten eines Designs (Gesamtübersicht, Ausschnittvergrößerung) ebenso möglich wie das gleichzeitige Arbeiten an Schaltplan und Layout. Damit werden in BAE HighEnd automatisch auch modulübergreifende Features wie z.B. simultanes bzw. globales Netzhighlight für Schaltpläne und Layout eines Designs (projektspezifisches Multi-Windowing/Multi-Tasking, Cross-Probing) unterstützt. 1.2.3 Elementare FunktionenAnsicht, BilddarstellungMit der mittleren Maustaste können Sie jederzeit das Menü auch inmitten einer grafischen Eingabe erreichen. So lässt sich z.B. der Pick eines Bauteils und die Grobplatzierung in der Layoutübersicht, hingegen die Feinplatzierung und Ablage nach Auswahl eines detaillierteren Bildausschnitts durchführen. Nach der Beendigung einer Funktion aus dem so selektierten Menü kommen Sie stets wieder an die richtige Stelle der vorher gewählten Funktion zurück. Im Menü finden Sie auch andere wichtige Funktionen wie z.B. die Farbauswahl und die Wahl des Eingaberasters. FarbauswahlDie Farbauswahl erfolgt zunächst über die Funktion im Menü , jedoch können verschiedene Farbeinstellungen komplett unter einem Namen auf der Festplatte abgespeichert werden () und dann mit wieder aufgerufen werden. Auch diese Funktion ist über die mittlere Maustaste jederzeit erreichbar. Bei Überlappungen verschiedener Elemente werden grundsätzlich die resultierenden Mischfarben dargestellt. Die mit Highlight gewählte Farbe wird ebenfalls mit der Farbe des zu markierenden Elements gemischt und ergibt dann die neue hellere Elementfarbe. In den Farbauswahlmenüs erfolgt die Zuweisung einer Farbe an einen speziellen Anzeigeelementtyp durch Selektion des Anzeigeelements (bzw. der Lage) über die linke Maustaste sowie die anschließende Selektion der gewünschten Farbe. In den Farbauswahlmenüs des Layoutsystems besteht zusätzlich die Möglichkeit der schnellen Lagen-Ein/Ausblendung mit Erhalt der aktuell eingestellten Farbe. Die Aktivierung bzw. Deaktivierung der Lagenanzeige erfolgt dabei durch Anwahl des Farbbuttons der gewünschten Lage mit der rechten Maustaste. In der Menüanzeige werden die Farbbuttons der aktuell ausgeblendeten Lagen durchgestrichen dargestellt. EingaberasterDie Wahl des richtigen Eingaberasters ist von grundlegender Bedeutung z.B. für die spätere einfache Entflechtung und Fertigung des Layouts. Mit der Platzierung von Bauteilen in einem 1/10" oder 1/20" Raster mit nur ausnahmsweiser Abweichung (z.B. bei Steckern) erleichtern Sie sich sowohl die Handverlegung von Leiterbahnen als auch dem Autorouter die automatische Entflechtung. Auch der Bestücker Ihrer Platinen hat es dadurch wesentlich leichter. Grundsätzlich ist jedoch das Bartels Layoutsystem durch die Verwendung einer Fließpunkt-Datenbasis weder an bestimmte Raster, noch an bestimmte Winkel gebunden (vgl. Option ). Trotzdem empfehlen wir z.B. auch die Verlegung von Leiterbahnen in 45-Grad Winkelschritten, sofern zur Abweichung hiervon keine Notwendigkeit besteht. Die Einhaltung bzw. Freigabe von Fangwinkel und Fangraster sowie das aktuelle Eingaberaster können jederzeit über das mit der mittleren Maustaste erreichbare Bilddarstellungsmenü verändert werden. Der Mauszeiger springt bei gedrückt gehaltener Umschalt/Shift-Taste mit Hilfe der Kursor- bzw. Pfeiltasten jeweils zum nächsten Rasterpunkt in der tastenspezifischen Richtung. Mit Umschalt/Shift und Eingabe/Enter wird ein Rasterpunkt analog zum Mausklick mit der linken Maustaste selektiert und ein einfaches Eingabe/Enter beendet die Eingabe einer Punktliste analog zu rechter Maustaste und . Somit können im Raster verlaufende Leiterbahnen und Polygone auch rein über Tastatur gezeichnet werden. KoordinateneingabenBei Eingaben im Grafikarbeitsbereich besteht in den meisten mit der rechten Maustaste erreichbaren Untermenüs die Möglichkeit der direkten Koordinateneingabe. Diese wird im Allgemeinen mit den Optionen
und
durchgeführt. Dabei bezieht sich "relativ" auf die letzte vorherige grafische Eingabe der Funktion (z.B. vorheriger Polygon- oder Leiterbahneckpunkt) und "absolut" auf den Plannullpunkt. Sofern der mit "relativ" einzugebende Punkt der erste einer Funktion ist, beziehen sich die Koordinaten auch auf den Plannullpunkt. Jede Koordinate kann sowohl metrisch als auch zöllig (Inch) eingegeben werden. Zur metrischen Eingabe reicht die einfache Eingabe der Zahl aus, Nachkommastellen werden nach einem Dezimalpunkt eingegeben. Bei der zölligen Eingabe ist an die Zahl das Doppelhochkomma-Zeichen
Alle numerischen Eingabefelder in den Dialogboxen des BAE können einfache arithmetische Ausdrücke mit den vier Grundrechenarten und durch runde Klammern vorgegebene Rangfolge der Operationen auswerten. Wird am Ende eine Eingabefeldes ein Gleichheitszeichen eingegeben, erfolgt unmittelbar die Berechnung und Übertragung des Ergebniswertes in das Eingabefeld. Ansonsten wird der Term beim Beendigen der Dialogbox ausgewertet. So lässt sich also z.B. ein
auch durch ein
durchgeführen, bei dem die relativen Sprungkoordinaten mit
( DateiverwaltungUm die meisten Funktionen starten zu können, muss zunächst ein Element (Schaltplanblatt oder Leiterkartenlayout, Bibliothekssymbol, usw.) geladen sein. Ein Element wird durch Angabe der Hierarchieebene, des Dateinamens und des Elementnamens selektiert. Der Elementname bezeichnet dabei das Element innerhalb der Projektdatenbank. Der Ladevorgang wird durch die Eingabe des gewünschten Elementnamens aktiviert. Die Auswahl der Datei- und Elementnamen kann wahlweise über Popupmenü und Mausklick oder durch direkte manuelle Eingabe über Tastatur erfolgen. Wird bei der Eingabe über Tastatur ein leerer Dateiname angegeben (Betätigen der Eingabetaste
Bitte vergessen Sie nicht, vor dem Laden eines anderen Elements, dem Erzeugen eines neuen Elements oder dem Verlassen des Programms das aktuell im Speicher befindliche Element zu speichern. Zur Sicherheit wird vor dem Schließen eines ungesicherten Elements ein Popupmenü mit Optionen zum Sichern des modifizierten Elements oder zum Verwurf der Designänderungen aktiviert. Beim Laden eines Elementes wird die Updatezeit des Elements mitgeladen. Beim Speichern des Elementes wird überprüft, ob das Element in der Datei nicht zwischenzeitlich geändert wurde (z.B. im Netzwerk von einem anderen Anwender). Ggf. erfolgt eine Bestätigungsabfrage, ob das Element trotz zwischenzeitlicher Änderung überschrieben werden soll. In der BAE-Seitenmenü-Benutzeroberfläche kann über die Funktionen zur Dateinamensauswahl wahlweise ein intelligentes Popupmenü zur optionalen Anwahl von Verzeichnissen aktiviert werden. Hierzu ist der Button
im aktuellen Dateinamensauswahlmenü anzuwählen. Mit dem
bsetup-Kommando
In den Windows- und Motif-Versionen der BAE-Benutzeroberfläche werden automatisch die Windows- bzw. Motif-spezifischen Popupmenüs zur Datei- bzw. Verzeichnisauswahl sowie Listboxes zur Elementnamensabfrage aktiviert. Sofern möglich bzw. sinnvoll werden in den Datei- und Elementnamensabfragen Defaultnamen zur Auswahl angeboten (aktuelle Projektdatei, selektierte Bibliothek, aktueller Elementname, etc.). Mit den Dateiverwaltungsfunktion zum Löschen von Elementen können nur solche Dateielemente gelöscht werden, die nicht durch andere Elemente aus derselben DDB-Datei referenziert werden. Automatische Sicherung der DesigndatenDer
Schaltplaneditor, der
Layouteditor und der
Neuronale Autorouter sind mit einer Funktion zur automatischen Sicherung der aktuell bearbeiteten Designdaten ausgestattet. Die automatische Datensicherung kann mit der Funktion
in den Parametermenüs aktiviert werden. Hierbei ist durch die Angabe eines nichtnegativen Integerwertes das
für die automatische Datensicherung in Minuten zu spezifizieren. Die Angabe des Wertes 0 bzw. die Eingabe eines Bindestrichs
( Automatische ParametersicherungIm Bartels AutoEngineer sind Funktionen zur automatischen Sicherung wichtiger Design- bzw. Bearbeitungsparameter implementiert. Gesichert werden dabei z.B. das Zeitintervall für die automatische Datensicherung, Name der aktuell geladenen Farbtabelle, Eingabe- und Hintergrundraster, Winkel- und Rasterfreigabe, Koordinatenanzeigemodus, Standardwinkel und Spiegelungsmodus für die Bauteilplatzierung, Standardtextgröße, Bibliothekszugriffspfade, Plotdateinamen, Standardleiterbahnbreiten, -Funktion, Airlinedarstellung, Platzierungsmatrix, Flächenfüllparameter, usw. Die Sicherung der Parameter erfolgt automatisch und dediziert mit dem bearbeiteten Layout bzw. Schaltplan oder allgemein für die bearbeitete Bibliothekshierarchie (Bauteil, Padstack, Pad, SCM-Symbol, etc.). Beim Laden eines Elements wird automatisch der entsprechende Parametersatz mitgeladen. Dadurch wird in komfortabler Weise eine spezifische Arbeitsumgebung zur Bearbeitung der selektierten Bibliothekshierarchie bzw. des selektierten Designobjekts aktiviert. ArbeitsbereichBei der Erstellung eines neuen Elements werden Sie um die Angabe der Arbeitsbereichsdimensionen (d.h. der Elementgrenzen) gebeten. Der Arbeitsbereich ist nicht mit der Platinen- bzw. Bauteilumrandung zu verwechseln, sondern hat nur die Aufgabe, die Größe eines Elements definiert zu halten. Durch den Arbeitsbereich wird vermieden, dass sich Grafikelemente möglicherweise im Unendlichen versteckt halten. Da das System mit einer Fließpunkt-Datenbasis arbeitet, wäre dies sonst möglich. Der Arbeitsbereich entspricht somit der Papiergröße bei einer manuellen Zeichnung. Außerhalb des Arbeitsbereichs können sich keine Grafikelemente befinden. Der Arbeitsbereich kann mit den Funktionen und (im Menü ) auch nachträglich vergrößert oder verkleinert werden. Des Weiteren hat der Arbeitsbereich auch Einfluss auf die Entscheidungen beim sogenannten Clipping. Kurz gesagt verschlechtert ein unnötig großer Arbeitsbereich die Geschwindigkeit des Bildaufbaus und bestimmter anderer Funktionen. Daher sollte der Arbeitsbereich nicht größer als notwendig gewählt werden, zumal er auch nachträglich erweitert werden kann. GruppenfunktionenDie Gruppenfunktionen arbeiten nach dem Mengenprinzip, Sie können entweder einzelne Elemente oder auch alle in einem bestimmten Polygonzug befindlichen Elemente getrennt nach Elementtypen wahlweise zu der Gruppe hinzufügen (selektieren) oder auch wieder aus der Gruppe entfernen (deselektieren). Die in der Gruppe befindlichen Elemente werden mittels Highlight angezeigt. Genau diese Elemente sind dann auch von der gewählten Gruppenfunktion betroffen, so werden z.B. alle nach Ausführung der Gruppen-Auswahlfunktionen , und noch hell angezeigten Elemente dann mit auch bewegt. Auch die Gruppenfunktionen können auf unterschiedlichen Hierarchieebenen (Schaltplanblatt, Symbol im Schaltplaneditor; Layout, Part im Layouteditor) verwendet werden. Undo, RedoDie Funktionen und aus dem Menü ermöglichen das Rückgängigmachen und Wiederausführen der zuletzt ausgeführten Funktionen. Dabei macht zunächst die Funktion selber rückgängig und seinerseits wiederum die Funktion , usw. Somit gewährleistet dieses wichtige Funktionspaar einerseits Datensicherheit und ermöglicht andererseits eine komfortable Überprüfung von Realisierungsalternativen. Standardmässig unterstützt das System bis zu zwanzig -Schritte. Im des BAE-Hauptmenü kann die Anzahl der möglichen -Schritte für Schaltplaneditor und Layouteditor getrennt wahlweise auf bis zu hundert Schritte erhöht werden. 1.2.4 Eingaben im GrafikarbeitsbereichEingaben im Grafikarbeitsbereich werden mit Hilfe des Fadenkreuzes und der Maus vorgenommen. Je nach Funktion wird hierbei zwischen der Auswahl eines bestehenden grafischen Elements (Pick) oder dem Platzieren eines neuen grafischen Elements (Place) unterschieden. Häufig folgt auch einer Pick- direkt eine Place-Funktion, z.B. beim Bewegen eines Bauteils. Die Anwahl eines Elements beim Pick oder die Bestätigung der momentanen Fadenkreuzposition beim Place in der jeweils sinnrichtigen Folge, z.B. Ablegen des Bauteils oder Bestätigung der nächsten Ecke einer Leiterbahn wird durch das Betätigen der linken Maustaste ausgelöst. Beim Pick bricht das Betätigen der rechten Maustaste die Funktion ab, beim Place hingegen wird mit der rechten Maustaste ein in vielen Fällen recht umfangreiches Untermenü dargestellt, in dem Sie dann eine zu der aktuellen Funktion passende Operation (z.B. Drehen eines Bauteils) auslösen können. Da viele funktionsspezifische Operationen über diese Untermenüs erreicht werden können, sollten Sie sich hiermit genau vertraut machen. So werden z.B. alle Drehungen, alle direkten Koordinateneingaben beim Positionieren, alle Kreisbogenoperationen und andere wichtige Operationen wie das Setzen von Durchkontaktierungen, das Umlegen eines Leiterbahnsegments auf eine andere Lage oder auch das Verbreitern eines Segments über diese Untermenüs angewählt. Grundsätzlich kann jede Fläche und jeder Linienzug (siehe Menü im Schematic Editor bzw. Menuü im Layouteditor) als Polygon eingegeben werden. Ein Polygon darf beliebig viele Kreisbogenbestandteile enthalten. Zunächst wird die erste Bogenecke grafisch eingegeben, dann die jeweilige Operation oder im Untermenü angewählt. Danach erfolgt die Eingabe des Mittelpunktes, der jeweils resultierende Kreis wird dynamisch am Fadenkreuz angezeigt. Zuletzt wird dann der Endpunkt eingegeben, wobei der resultierende Kreisbogen dargestellt wird. Ein Vollkreis wird wie folgt erzeugt: Zunächst wählen Sie einen Eckpunkt an, selektieren dann und definieren den Mittelpunkt. Die Funktion wird dann unmittelbar nach Eingabe des Mittelpunktes anstelle der Eingabe des Endpunktes mit beendet. Alternativ kann mit Hilfe der c-Taste zunächst der Kreismittelpunkt angewählt und dann mit einem zweiten Punkt der Radius des Kreises spezifiziert werden. 1.2.5 Spezielle HinweiseIn den vorhergehenden Abschnitten wurden die grundsätzlichen Bedienungsvorgänge erläutert. Sie können jetzt z.B. mit den von uns vorgegebenen Beispielen die einzelnen Systemfunktionen kennen lernen. Bevor Sie jedoch mit dem System eigene Projekte erstellen, sollten Sie sich mit dem Programm bsetup und der Datenbank vertraut machen, da die darin getroffenen Vereinbarungen die spätere Ausgabe der Fertigungsdokumentation erheblich beeinflussen. Wartezeiten bei komplexen FunktionenDa manche Funktionen etwas Rechenzeit benötigen, können gerade bei komplexeren Funktionen wie z.B. Laden oder Gruppenfunktionen kurze Wartezeiten auftreten. In den Windows-Versionen der BAE-Software werden Wartezeiten dadurch angezeigt, dass der Kursor während der Wartezeit in ein Sanduhrsymbol umgewandelt wird. In den Standardbenutzeroberflächen des Bartels AutoEngineer wechselt dagegen die Farbe des Menübalkens während der Wartezeit (in rot) Farbe und wird erst nach erfolgreicher Beendigung der Funktion wieder zurückgesetzt (auf grün). Das gleiche gilt, wenn das System eine grafische Eingabe oder eine Tastatureingabe in der Eingabezeile erwartet. Sofern längere Wartezeiten auftreten können, wird der Fortgang der Berechnungen in der Mitteilungszeile gemeldet (Prozentanzeige). Bitte setzen Sie jedoch in keinem Fall den Computer zurück, nur weil möglicherweise eine kurze Wartezeit auftritt. Durch das Zurücksetzen können Sie einen erheblichen Datenverlust verursachen. DatensicherungSofern Sie mit einem realen Projekt starten, möchten wir Sie auf die notwendige Datensicherung hinweisen. Wir erhalten immer wieder Anfragen bezüglich des Rettens von Designdaten auf fehlerhaften Festplatten. Dies ist aber in vielen Fällen nicht möglich, da nicht die einfachste Datensicherung betrieben wurde. Eine Festplatte kann z.B. durch Headcrash oder andere Defekte einen echten Datenverlust erleiden. Auch wir können dann kein Wunder bewirken, denn: Was weg ist, ist weg! Bitte sichern Sie daher täglich zumindest Ihre Projektdateien (DDB-Dateien) von Ihrer Festplatte auf Diskette oder Band! Beachten Sie in diesem Zusammenhang bitte auch die Möglichkeit der automatischen Datensicherung mit Hilfe der Funktion aus dem Menü (siehe oben). FertigungsfreigabeVor einer Fertigungsfreigabe sollten Sie in jedem Fall im Layouteditor mit der Funktion (siehe Menü ) einen Design Rule Check im Batchbetrieb starten und das Ergebnis im automatisch angezeigten betrachten und nur bei völliger Fehlerfreiheit des Layouts den CAM-Prozess starten. Auch beim CAM-Prozess dürfen keine Fehler gemeldet werden, da ansonsten das Ergebnis möglicherweise unbrauchbar ist. Des Weiteren ist es notwendig, vor Freigabe einer Serienfertigung einen Prototyp ausgiebig zu testen. Bei Beachtung dieser Hinweise werden Sie mit dem Bartels AutoEngineer auch gute Projektergebnisse erzielen.
Grundsätzliches zur Bedienung |
| |||||